Bezpečnostní analytický
IT kontejner
SYSEC
Chraňte své finance a klienty před sofistikovanými hrozbami s naším revolučním řešením pro detekci podvodů.
V dnešním digitálním světě představují finanční podvody neustále rostoucí riziko. Ať už se jedná o neautorizované mezinárodní převody, zneužití platebních karet nebo jiné formy finanční kriminality, tradiční metody detekce často nestačí držet krok s vynalézavostí podvodníků.
Představujeme inteligentní řešení, které kombinuje sílu klasických pravidel s prediktivní schopností umělé inteligence. Náš systém analyzuje finanční transakce v reálném čase a s nevídanou přesností odhaluje podezřelé aktivity.
Co náš systém přináší?
- Pokročilá detekce podvodů: Kombinujeme robustní pravidla a sofistikované AI algoritmy pro identifikaci i těch nejméně nápadných anomálií.
- Pokročilé kontroly chování klientů: Náš systém se učí chování vašich klientů a sestaví detailní informace, díky čemuž dokáže okamžitě rozpoznat odchylky indikující potenciální podvod.
- Ochrana mezinárodních transakcí: Efektivně monitorujeme a vyhodnocujeme přeshraniční převody, čímž minimalizujeme riziko mezinárodních podvodů.
- Prevence zneužití platebních karet: Včas detekujeme neobvyklé aktivity spojené s platebními kartami, chráníme tak vaše klienty i vaši instituci před finančními ztrátami.
- Snížení falešně pozitivních výsledků: Inteligentní analýza dat minimalizuje počet falešných poplachů, šetří váš čas a zdroje.
- Průběžné učení a adaptace: Díky umělé inteligenci se náš systém neustále učí novým vzorcům podvodného jednání a automaticky se přizpůsobuje novým hrozbám.
Získejte náskok před podvodníky. Investujte do chytré ochrany vašich financí.
Náš systém je navržen tak, aby byl snadno integrovatelný do vašich stávajících systémů a poskytoval vám okamžitý přehled o potenciálních rizicích.
Chcete se dozvědět více o tom, jak naše AI řešení dokáže ochránit vaše finance? Kontaktujte nás pro nezávaznou konzultaci a prezentaci.

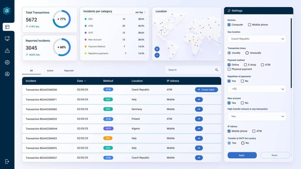
Náš systém pro detekci podvodů SYSEC využívající umělou inteligenci představuje moderní analytickou platformu navrženou k nepřetržitému sledování, vyhodnocování a odhalování podezřelých nebo podvodných aktivit v rámci finančních transakcí.
Základ systému SYSEC tvoří algoritmy strojového učení a techniky umělé inteligence, které analyzují vzorce chování, identifikují odchylky a vyhodnocují rizika v reálném čase. Celý proces je podpořen odbornými znalostmi našich specialistů.
Systém dokáže neustále zpracovávat rozsáhlé množství dat o transakcích – od informací o platbách a zákaznících až po geografická data a údaje o používaných zařízeních. Díky tréninku na historických datech se naučí rozeznávat běžné a neobvyklé chování. Postupně si buduje profil typických transakčních zvyklostí každého uživatele – jako jsou výše útrat, místa nákupu, časové vzorce nebo způsoby platby. Pokud systém zaznamená transakci, která se výrazně liší od těchto zavedených schémat, označí ji k podrobnější analýze, nebo automaticky vytvoří incident na základě vyhodnoceného rizika.
Kromě analýzy chování využívá systém také modely učení s učitelem, které pracují s označenými (podvodnými i legitimními) transakcemi. Tyto modely extrahují charakteristiky jako je rychlost transakce, její četnost, typ obchodníka nebo objemové odchylky, aby předpověděly pravděpodobnost podvodu. Jeden z modelů navíc využívá učení bez učitele – analyzuje podobnosti mezi transakcemi a identifikuje odlehlé jevy, čímž odhaluje nové nebo neznámé typy podvodného jednání.
Důležitou výhodou systému je jeho schopnost přizpůsobení. S měnícími se podvodnými praktikami se AI průběžně přeškoluje na základě aktuálních dat, aby zachovala vysokou úroveň přesnosti. Do systému lze integrovat i technologie zpracování přirozeného jazyka, které umožňují analyzovat nestrukturované informace, například zákaznické stížnosti či e-maily, jež mohou obsahovat náznaky podvodného jednání. Nad celým systémem dohlížejí odborníci, kteří zajišťují správnou funkčnost a reagují na případné anomálie.
Vyšetřovatelé mají k dispozici automaticky generované výstrahy, případně může být podezřelá transakce rovnou nahlášena či jinak zpracována automatizovanými prostředky.
Náš systém detekce podvodů s využitím umělé inteligence výrazně zvyšuje efektivitu a přesnost při rozpoznávání podvodů, omezuje počet falešných poplachů, snižuje finanční ztráty a posiluje důvěru klientů i celkovou provozní výkonnost finančních institucí a obchodníků.

AI systém pro detekci podvodů přináší finančním institucím významné snížení finančních ztrát způsobených podvodnými transakcemi. Díky pokročilé analýze dat a profilování klientů minimalizuje riziko neoprávněných převodů a zneužití platebních karet. Automatizovaná detekce v reálném čase zvyšuje efektivitu prevence a snižuje náklady na manuální kontrolu. Lepší ochrana klientů posiluje jejich důvěru a loajalitu k instituci. V konečném důsledku systém přispívá k vyšší bezpečnosti a ziskovosti finančních operací.


SYSEC Storage solution

SYSEC TOP

SYSEC High Availability Solution

SYSEC Disaster Recovery Solution
